网站的基础SEO分析是对网站的营销价值做初步判断,以及从技术角度对网站各项Web指标进行检查诊断,就好比医生给病人看病一…
站长工具SEO技术优化受欢迎的有哪些?
做网站优化的SEOer会使用一些工具来实现网站优化的工作,那么,SEO顾问、SEO优化师、SEO文章编辑、SEO技术经常使用的优化工具都有哪些呢?这些工具都有哪些作用?

百度站长工具
工具入口:ziyuan.baidu.com
账号:百度账号,如果没有百度账号,可以申请百度账号
主要用途:网站提交给百度搜索引擎、网页URL提交、sitemap提交、网站站点LOGO修改、网站改版、索引查询、抓取查询。

类似的工具:其他的搜索引擎,但是不建议浪费时间,比如360搜索引擎,截至已经2年都没人处理了,万一你提交的信息需要修改,没人给你修改,会变成错误数据,对用户很不友好。
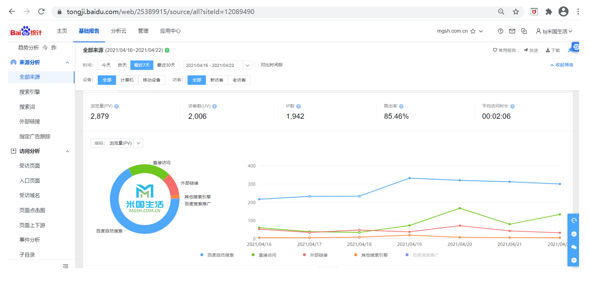
百度统计工具
工具入口:tongji.baidu.com
账号:百度账号
主要用途:查询访客流量、访客来源、访客属性、访客停留时间、访客转化率、来源页面、页面上下游跳转关系等。

米国生活统计工具:tongji.mgsh.com.cn
账号:米国生活自用于自己和客户网站分析
主要用途:分析访客流量、访客地区、访客活跃时间、访客活跃次数、访客访问上下游页面的关联关系、访客访问的重要页面等

关键词挖掘工具
工具入口:5118
账号:5118账号,收费服务较多
主要用途:挖掘关键词、行业词长尾词下载、5118站长工具、伪原创(不建议)、营销情报(知乎、百度贴吧等(收费项目))等等

网站分析工具
工具入口:Chinaz站长工具
账号:Chinaz注册账号、免费服务较多
主要用途:权重查询、流量查询、挖词、关键词排名查询、网站速度分析、robots生成、Meta检测、网页首页检测、友情链接监测、编码解码等等。

滴滴友链工具
工具入口:didi.seowhy.com
账号:注册账号
主要用途:友情链接交换、友情链接监测、友情链接买卖、网站收录外链蜘蛛、网站URL提交等

米国生活独家SEO工具
工具入口:部署在米国生活客户的网站内部
账号:米国生活服务团队负责
主要用途:网站结构优化、网站内链优化、网站TDK自动优化、网站自动sitemap、网站谷歌分析等
客户专享:米国生活网站建设、米国生活网站优化

好啦,如果想了解更多,可以跟我们合作一下咯,提交您的需求,我们将尽快与您联系。
延伸阅读: